Munin to InfluxDB+Grafana gateway
Tool to migrate smoothly from Munin (RRD) to InfluxDB and Grafana dashboards.
Contains (err, will contain) two parts:
- import
- fetch
- Update InfluxDB with fresh data from a still running Munin service: Status: done
- Run Munin's plugins but export to InfluxDB instead. Status: not started
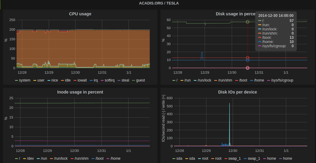
Data from Munin RRD databases are combined and imported into an InfluxDB cluster.
Munin fields from a same plugin are grouped as columns of the same InfluxDB time series.
Grafana layout settings are imported from Munin plugin's configuration. Supported elements:
- Min, max, average and current values in legend table
- Line, area, stacked metrics
- Warning, critical thresholds
- Graph orders
- Aliases
- Tooltip overlays
- Metrics colors
- Multigraphs (partial support)
Very simple!
-
Clone the repository:
$ git clone https://github.com/mvonthron/munin-influxdb.git -
Install as any Python package:
$ sudo python setup.py install
- Run
importcommand:
$ sudo ./muninflux import
- A cron job will be automatically added after installation to refresh data from munin every 5 minutes (Munin default)
This program and its documentation are released under the terms of the BSD license.
2014, Manuel Vonthron [email protected]

