作者:程序员鱼皮
本项目为教学项目,提供完整视频教程 + 文字教程 + 简历写法 + 面试题解 + 答疑服务,帮你提升项目能力,给简历增加亮点!
⭐️ 加入项目系列学习:加入编程导航
这是一套以 AI 开发实战 + 后端架构设计 为核心的项目教程,基于 Spring Boot 3 + LangChain4j + Vue 3 开发对标大厂的 企业级 AI 代码生成平台,带大家掌握新时代程序员必知必会的 AI 智能体开发、AI 工作流等前沿技术,大幅提升求职竞争力!
1)智能代码生成:用户输入需求描述,AI 自动分析并选择合适的生成策略,通过工具调用生成代码文件,采用流式输出让用户实时看到 AI 的执行过程。
2)可视化编辑:生成的应用将实时展示,可以进入编辑模式,自由选择网页元素并且和 AI 对话来快速修改页面,直到满意为止。
3)一键部署分享:可以将生成的应用一键部署到云端并自动截取封面图,获得可访问的地址进行分享,同时支持完整项目源码下载。
查看精选案例:
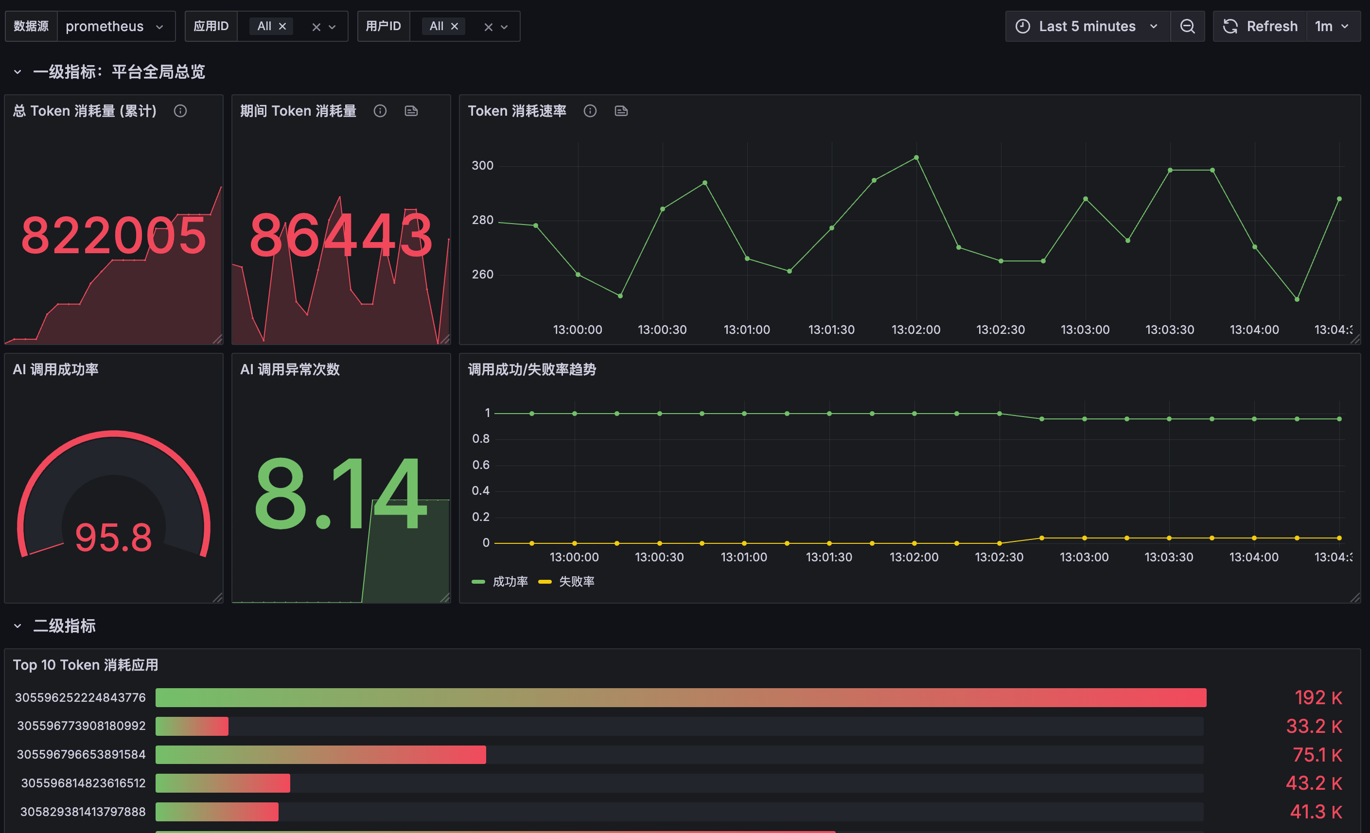
4)企业级管理:提供用户管理、应用管理、系统监控、业务指标监控等后台功能,管理员可以设置精选应用、监控 AI 调用情况和系统性能。
当你学会这个项目后,你不仅能开发 AI 代码生成器,更能灵活开发各种复杂的 AI 应用:AI 写作助手、AI 设计工具、AI 数据分析平台、AI PPT 制作大师,尽情发挥自己的想象力吧!
1)大厂都在做:如今各大厂都在疯狂布局 AI 编程赛道,无论是网页端的 AI 应用生成器,还是客户端 IDE 和 AI 编程插件,已经成为风口。
2)找工作好用:随着 AI 发展,企业对 AI 开发者需求激增,掌握 AI 应用开发的程序员在求职时极具优势。
3)技术值得学:此类项目的实现不仅需要 AI 智能体 / 工作流开发技术,还需要各种后端技术和架构设计能力。
本项目紧跟 AI 时代、选题新颖、对标大厂 产品业务、技术丰富。区别于增删改查的烂大街项目,鱼皮会带你实战大量新技术和企业应用场景,掌握层层递进的系统设计、项目扩展和优化方案,帮你成为 AI 时代企业的香饽饽,给你的简历和求职大幅增加竞争力!
微服务 AI 全栈项目,技术丰富,玩透 AI 开发~
业务场景真实,实践大量企业解决方案:
鱼皮给大家讲的是 通用的项目开发方法、企业级架构设计套路和最新的 AI 应用开发技术,从这个项目中你可以学到:
- 如何基于 LangChain4j 构建 AI 应用,实现真正的 AI 驱动业务?
 - 如何基于 LangGraph4j 实现 AI 工作流,实现复杂的 AI 智能体?
 - 如何设计 AI 工具调用机制,让 AI 智能生成复杂项目?
 - 如何实现 AI 流式输出 + 响应式编程,提升并发性能?
 - 如何使用 Spring Cloud Alibaba + Dubbo 实现微服务架构?
 - 如何设计复杂的 AI 对话记忆机制,实现多租户的 AI 服务架构?
 - 如何利用 AI Vibe Coding 和代码生成引擎,快速实现企业级系统?
 - 如何结合 Redis + Caffeine 构建高性能多级 AI 服务缓存?
 - 如何从性能、安全性、稳定性、成本等角度全方面优化项目?
 - 如何巧用多种设计模式,打造可扩展的企业级架构?
 - 如何构建企业级监控体系,实时掌握系统和 AI 服务的状态?
 - 如何实现动态网站浏览、网站截图和部署服务?
 
此外,还能学会很多 AI 编程、系统架构设计、技术方案对比的方法,提升排查问题、自主解决 Bug 的能力。鱼皮还给大家提供了大量的项目扩展点,有能力的同学可以进一步拉开和别人的区分度,无限进步!
鱼皮的原创项目以 实战 为主,用 全程直播 的方式 从 0 到 1 带做,从需求分析、技术选型、项目设计、项目初始化、Demo 编写、前后端开发实现、项目优化、部署上线等,每个环节我都 从理论到实践 给大家讲的明明白白、每个细节都不放过!
比起看网上的教程学习,鱼皮项目系列的优势:从学知识 => 实践项目 => 复习笔记 => 项目答疑 => 简历写法 => 面试题解的一条龙服务
编程导航已有 近 20 套项目教程! 每个项目的学习重点不同,几乎全都是前端 + 后端的 全栈项目 。
详细请见:https://codefather.cn/course(在该页面右侧有教程推荐和学习建议)
往期项目介绍视频:https://bilibili.com/video/BV1YvmbYbEgS
功能模块:
核心业务流程:
架构设计:
第一期是公开讲解,给大家介绍项目背景、项目功能、技术选型、架构设计、教程计划等。
视频地址:https://www.bilibili.com/video/BV1Eq5DzcE9o 
编程导航已有 近 20 套项目教程!每个项目的学习重点不同,几乎全都是前端 + 后端的 全栈 项目 。
欢迎加入 编程导航,加入后不仅可以全程跟学本项目,往期 10+ 套原创项目教程 也都可以无限回看。还能享受更多原创技术资料、学习和求职指导、上百场面试回放视频,开启你的编程起飞之旅~
🧧 助力新项目学习,给大家发放 限时编程导航优惠券,扫码即可领券加入。加入三天内不满意可全额退款,欢迎加入体验,名额有限,速来学习!
1 天不到 1 块钱,绝对是对自己最值的投资!成为编程导航会员后,可以解锁 10 多套项目的教程和资料,PC 网站和 APP 都可以学习,如图:













.png)



